Zabbix 是一个高度集成的网络监控解决方案,可以提供企业级的开源分布式监控解决方案,由一个国外的团队持续维护更新,软件可以自由下载使用,运作团队靠提供收费的技术支持赢利。
CentOS Linux release 7.5.1804 (Core)
下载地址
http://mirrors.sohu.com/centos/7.5.1804/isos/x86_64/CentOS-7-x86_64-DVD-1804.iso
Zabbix5.0源码包
下载地址
https://cdn.zabbix.com/zabbix/sources/stable/5.0/zabbix-5.0.1.tar.gz
[root@bogon ~]# yum install net-snmp-devel libevent-devel -y
创建zabbix用户组和用户
[root@bogon ~]# groupadd zabbix
[root@bogon ~]# useradd -r -g zabbix zabbix
安装zabbix服务
[root@bogon ~]# cd /usr/local/src/
[root@bogon src]# wget https://cdn.zabbix.com/zabbix/sources/stable/5.0/zabbix-5.0.1.tar.gz
或者通过上传的方式上传文件
[root@bogon src]# mkdir /usr/local/data/
[root@bogon src]# tar -xzf zabbix-5.0.1.tar.gz -C /usr/local/data/
[root@bogon src]# cd /usr/local/data/zabbix-5.0.1/[root@bogon zabbix-5.0.1]# ./configure --prefix=/usr/local/data/zabbix --enable-server --enable-agent --with-mysql=/usr/local/data/mysql/bin/mysql_config --with-net-snmp --with-libcurl --with-libxml2
此处报错:
checking for mysql_config... /usr/local/data/mysql/bin/mysql_configconfigure: error: MySQL library not found
解决办法:
互联网状态下
Centos7.5安装MySQL57
[root@bogon zabbix-5.0.1]# cd ..[root@bogon data]# wget http://repo.mysql.com/mysql57-community-release-el7-10.noarch.rpm[root@bogon data]# lsmysql57-community-release-el7-10.noarch.rpm zabbix-5.0.1[root@bogon data]# rpm -Uvh mysql57-community-release-el7-10.noarch.rpm[root@bogon data]# yum install -y mysql-community-server
非互联网状态下
安装MySql57
必要以下几个包安装就可以了
mysql-community-client-5.7.30-1.el7.x86_64
mysql-community-libs-compat-5.7.30-1.el7.x86_64
mysql57-community-release-el7-10.noarch
mysql-community-server-5.7.30-1.el7.x86_64
mysql-community-common-5.7.30-1.el7.x86_64
mysql-community-libs-5.7.30-1.el7.x86_64
启动MySQL服务
[root@bogon data]# systemctl start mysqld.service
查看MySQL状态
[root@bogon data]# systemctl status mysqld.service
获取MySQL临时用户名密码
[root@bogon data]# grep 'temporary password' /var/log/mysqld.log
A temporary password is generated for root@localhost: nc(9k0u;Fzff
输入MySQL的临时密码
[root@bogon data]# mysql -uroot -p
Enter password:
Welcome to the MySQL monitor. Commands end with ; or \g.
Your MySQL connection id is 2
Server version: 5.7.30
因为MySQL的密码规则需要很复杂,我们一般自己设置的不会设置成这样,所以我们全局修改一下
mysql> set global validate_password_policy=0;
Query OK, 0 rows affected (0.00 sec)mysql> set global validate_password_length=1;
Query OK, 0 rows affected (0.00 sec)
设置自己想要的密码
mysql> ALTER USER 'root'@'localhost' IDENTIFIED BY '123456';
Query OK, 0 rows affected (0.00 sec)
授权其他机器远程登录
mysql> GRANT ALL PRIVILEGES ON *.* TO 'root'@'%' IDENTIFIED BY '123456' WITH GRANT OPTION;
Query OK, 0 rows affected, 1 warning (0.00 sec)mysql> FLUSH PRIVILEGES;
Query OK, 0 rows affected (0.01 sec)mysql> exit
Bye
开启开机自启动
[root@bogon data]# systemctl enable mysqld
[root@bogon data]# systemctl daemon-reload
设置MySQL的字符集为UTF-8,令其支持中文
[root@bogon data]# vim /etc/my.cnf
改成如下,然后保存
# For advice on how to change settings please see
# http://dev.mysql.com/doc/refman/5.7/en/server-configuration-defaults.html[mysql]
default-character-set=utf8[mysqld]
datadir=/var/lib/mysql
socket=/var/lib/mysql/mysql.sock
default-storage-engine=INNODB
character_set_server=utf8symbolic-links=0log-error=/var/log/mysqld.log
pid-file=/var/run/mysqld/mysqld.pid
重启一下MySQL,令配置生效
[root@bogon data]# systemctl restart mysqld
永久关闭selinux和防火墙
[root@bogon data]# vi /etc/selinux/config 将SELINUX=enforcing改为SELINUX=disabled 设置后需要重启才能生效
[root@bogon data]# systemctl stop firewalld.service
[root@bogon data]# systemctl disable firewalld.service
再次执行部署zabbix服务
[root@bogon zabbix-5.0.1]# ./configure --prefix=/usr/local/data/zabbix --enable-server --enable-agent --with-mysql --with-net-snmp --with-libcurl --with-libxml2
Package libxml-2.0 was not found in the pkg-config search path.
Perhaps you should add the directory containing `libxml-2.0.pc'
to the PKG_CONFIG_PATH environment variable
No package 'libxml-2.0' found
Package libxml-2.0 was not found in the pkg-config search path.
Perhaps you should add the directory containing `libxml-2.0.pc'
to the PKG_CONFIG_PATH environment variable
No package 'libxml-2.0' found
checking for xmlReadMemory in -lxml2... no
configure: error: Not found libxml2 library
解决办法:
互联网状态下
[root@bogon zabbix-5.0.1]# yum install libxml2 libxml2-devel -y
非互联网状态下
安装以下包
libxml2-python-2.9.1-6.el7.4.x86_64
libxml2-devel-2.9.1-6.el7.4.x86_64
libxml2-2.9.1-6.el7.4.x86_64
再次执行部署zabbix服务
[root@bogon zabbix-5.0.1]# ./configure --prefix=/usr/local/data/zabbix --enable-server --enable-agent --with-mysql --with-net-snmp --with-libcurl --with-libxml2
configure: error: Curl library not found
解决办法:
互联网状态下
[root@bogon zabbix-5.0.1]# yum install curl-devel
非互联网状态下
安装以下包
libcurl-7.29.0-57.el7.x86_64
libcurl-devel-7.29.0-57.el7.x86_64
python-pycurl-7.19.0-19.el7.x86_64
curl-7.29.0-57.el7.x86_64
再次执行部署zabbix服务
[root@bogon zabbix-5.0.1]# ./configure --prefix=/usr/local/data/zabbix --enable-server --enable-agent --with-mysql --with-net-snmp --with-libcurl --with-libxml2
[root@bogon zabbix-5.0.1]# make
[root@bogon zabbix-5.0.1]# make install
[root@bogon data]# vim /etc/profile
添加以下内容
# Zabbix Environment
export PATH=$PATH:/usr/local/data/zabbix/sbin/:/usr/local/data/zabbix/bin/
[root@localhost zabbix-4.2.6]# source /etc/profile
创建用户导入数据库
[root@bogon data]# mysql -uroot -p
mysql> create database zabbix character set utf8 collate utf8_bin;
Query OK, 1 row affected (0.00 sec)
mysql> grant all privileges on zabbix.* to zabbix@‘localhost’ identified by ‘123456’;
ERROR 1819 (HY000): Your password does not satisfy the current policy requirements
解决办法:
mysql> show variables like “%validate%”;
±-------------------------------------±-------+
| Variable_name | Value |
±-------------------------------------±-------+
| query_cache_wlock_invalidate | OFF |
| validate_password_check_user_name | OFF |
| validate_password_dictionary_file | |
| validate_password_length | 8 |
| validate_password_mixed_case_count | 1 |
| validate_password_number_count | 1 |
| validate_password_policy | MEDIUM |
| validate_password_special_char_count | 1 |
±-------------------------------------±-------+
8 rows in set (0.00 sec)
mysql> set global validate_password_length=6;
Query OK, 0 rows affected (0.00 sec)mysql> set global validate_password_policy=0;
Query OK, 0 rows affected (0.00 sec)mysql> show variables like “%validate%”;
±-------------------------------------±------+
| Variable_name | Value |
±-------------------------------------±------+
| query_cache_wlock_invalidate | OFF |
| validate_password_check_user_name | OFF |
| validate_password_dictionary_file | |
| validate_password_length | 6 |
| validate_password_mixed_case_count | 1 |
| validate_password_number_count | 1 |
| validate_password_policy | LOW |
| validate_password_special_char_count | 1 |
±-------------------------------------±------+
8 rows in set (0.00 sec)
mysql> grant all privileges on zabbix.* to zabbix@‘localhost’ identified by ‘123456’;
Query OK, 0 rows affected, 1 warning (0.01 sec)
mysql> flush privileges;
Query OK, 0 rows affected (0.00 sec)
mysql> set names utf8;
Query OK, 0 rows affected (0.00 sec)
mysql> use zabbix;
Database changed
mysql> source /usr/local/data/zabbix-5.0.1/database/mysql/schema.sql
mysql> source /usr/local/data/zabbix-5.0.1/database/mysql/data.sql
mysql> source /usr/local/data/zabbix-5.0.1/database/mysql/images.sql
编辑zabbix_server的配置文件
[root@bogon mysql]# find / -name zabbix_server.conf
/usr/local/data/zabbix-5.0.1/conf/zabbix_server.conf
/usr/local/data/zabbix/etc/zabbix_server.conf
[root@bogon mysql]# vim /usr/local/data/zabbix/etc/zabbix_server.conf
###Option: LogFile
LogFile=/usr/local/data/zabbix/logs/zabbix_server.log
###Option: LogFileSize
LogFileSize=0
###Option: DBHost
DBHost=localhost
###Option: DBName
DBName=zabbix
###Option: DBUser
DBUser=zabbix
###Option: DBPassword
DBPassword=lixiaozhe
###Option: DBSocket
DBSocket=/tmp/mysql.sock
###Option: DBPort
DBPort=3306
###Option: Timeout
Timeout=30
###Option: AlertScriptsPath
AlertScriptsPath=/usr/local/data/zabbix/alertscripts
###Option: ExternalScripts
ExternalScripts=/usr/local/data/zabbix/externalscripts
###Option: LogSlowQueries
LogSlowQueries=3000
授权建立相关文件夹
[root@bogon mysql]# mkdir /usr/local/data/zabbix/logs
[root@bogon mysql]# mkdir /usr/local/data/zabbix/pid
[root@bogon mysql]# chown -R zabbix:zabbix /usr/local/data/zabbix/
安装PHP73
互联网状态下
首先安装 EPEL 源
yum install epel-release
安装 REMI 源
yum install http://rpms.remirepo.net/enterprise/remi-release-7.rpm
安装 Yum 源管理工具:
yum install yum-utils
非互联网状态下
安装remi-release-7.rpm
安装 PHP7.3:
yum install -y php73-php-fpm php73-php-cli php73-php-bcmath php73-php-gd php73-php-json php73-php-mbstring php73-php-mcrypt php73-php-mysqlnd php73-php-opcache php73-php-pdo php73-php-pecl-crypto php73-php-pecl-mcrypt php73-php-pecl-geoip php73-php-recode php73-php-snmp php73-php-soap php73-php-xmll
设置开机自启
systemctl enable php73-php-fpm
启动PHP服务
systemctl start php73-php-fpm[root@bogon data]# vim /etc/ld.so.conf
/usr/local/lib /添加此路径/
[root@bogon data]# ldconfig
启动zabbix
[root@bogon data]# zabbix_server
杀死进程
[root@bogon data]# ps -ef | grep zabbix_server | grep -v grep | awk ‘{print $2}’ | xargs kill -9
创建服务文件
[root@bogon data]# vim /usr/lib/systemd/system/zabbix-server.service
[Unit]
Description=Zabbix
After=network.target[Service]
Environment=“CONFFILE=/usr/local/data/zabbix/etc/zabbix_server.conf”
Type=forking
Restart=on-failure
PIDFile=/tmp/zabbix_server.pid
KillMode=control-group
ExecStart=/usr/local/data/zabbix/sbin/zabbix_server -c $CONFFILE
ExecStop=/bin/kill -SIGTERM $MAINPID
RestartSec=10s[Install]
WantedBy=multi-user.target[root@bogon zabbix-5.0.1]# systemctl daemon-reload
[root@bogon zabbix-5.0.1]# systemctl enable zabbix-server
[root@bogon zabbix-5.0.1]# systemctl stop zabbix-server
[root@bogon zabbix-5.0.1]# systemctl start zabbix-server
[root@bogon zabbix-5.0.1]# systemctl restart zabbix-server
安装nginx
[root@bogon data]# wget http://nginx.org/download/nginx-1.9.9.tar.gz
[root@bogon data]# tar -zxvf nginx-1.9.9.tar.gz
[root@bogon data]# cd nginx-1.9.9/
[root@bogon data]# ./configure
[root@bogon data]# make
[root@bogon data]# make install
[root@bogon data]# cd /usr/local/nginx/sbin/
[root@bogon data]# ./nginx
[root@bogon data]# ps -ef | grep nginx
[root@bogon zabbix-5.0.1]# mkdir -p /usr/local/nginx/html/zabbix
[root@bogon zabbix-5.0.1]# cp -a /usr/local/data/zabbix-5.0.1/ui/* /usr/local/nginx/html/zabbix/
zabbix_web需要php配置优化,编辑php.ini文件
[root@bogon zabbix-5.0.1]# find / -name php.ini
/etc/opt/remi/php73/php.ini
修改如下内容:
max_execution_time = 30 修改为350-(zabbix_web优化)
max_input_time = 60 修改为350-(zabbix_web优化)
post_max_size = 8M 修改为32M-(zabbix_web优化)
date.timezone = Asia/Shanghai 添加-(zabbix_web优化)
找到设置cgi.fix_pathinfo的参数, 这将用分号(;)注释掉,默认设置为“1”
cgi.fix_pathinfo=0
[root@bogon zabbix-5.0.1]# systemctl restart php73-php-fpm
[root@bogon zabbix-5.0.1]# vim /lib/systemd/system/nginx.service
[UNIT]Deion=nginx - high performance web serverDocumentation=http://nginx.org/en/docs/After=network-online.target remote-fs.target nss-lookup.targetWants=network-online.target[Service]Type=forkingPIDFile=/usr/local/nginx/logs/nginx.pidExecStart=/usr/local/nginx/sbin/nginx -c /usr/local/nginx/conf/nginx.confExecReload=/bin/kill -s HUP $MAINPIDExecStop=/bin/kill -s TERM $MAINPID[Install]WantedBy=multi-user.target
[root@bogon zabbix-5.0.1]# systemctl daemon-reload
[root@bogon zabbix-5.0.1]# systemctl enable nginx
[root@bogon zabbix-5.0.1]# systemctl stop nginx
[root@bogon zabbix-5.0.1]# systemctl start nginx
若启动失败,重启服务器
[root@bogon zabbix-5.0.1]# systemctl restart nginx
配置nginx文件使PHP页面生效
[root@bogon zabbix-5.0.1]# vim /usr/local/nginx/conf/nginx.conf
listen - 定义Nginx将侦听的端口。
root - 定义存储网站服务的文档根目录。
index- 配置Nginx请求索引文件时优先处理index.php命名的文件。
server_name - 将此指令指向服务器的域名或公共IP地址。
location /- 第一个位置块包括一个try_files指令,该指令检查是否存在满足URI请求的文件。如果Nginx找不到合适的文件,则会返回404错误。
location ~ .php$- 此位置块通过将Nginx指向fastcgi-php.conf配置文件和php7.2-fpm.sock文件来处理实际的PHP处理,该文件声明了与哪个套接字相关联php-fpm。检查/etc/php/7.0/fpm/pool.d/www.conf文件并查找“listen”行。
location ~ /.ht- 通过添加deny all指令,如果任何.htaccess文件碰巧进入文档根目录,它们将不会被提供给访问者。
修改如下内容:
user root;
server {
listen 80;
server_name localhost;
#charset koi8-r;#access_log logs/host.access.log main;root /usr/local/nginx/html/zabbix;
index index.php index.html index.htm;location / {}#error_page 404 /404.html;# redirect server error pages to the static page /50x.html##error_page 500 502 503 504 /50x.html;#location = /50x.html {# root /usr/local/nginx/html;#}# proxy the PHP scripts to Apache listening on 127.0.0.1:80##location ~ \.php$ {# proxy_pass http://127.0.0.1;#}# pass the PHP scripts to FastCGI server listening on 127.0.0.1:9000#location ~ \.php$ {# root html;fastcgi_pass 127.0.0.1:9000;# fastcgi_index index.php;fastcgi_param SCRIPT_FILENAME $document_root$fastcgi_script_name;include fastcgi_params;}# deny access to .htaccess files, if Apache's document root# concurs with nginx's one#location ~ /\.ht {deny all;}
}
验证nginx配置文件语法错误
[root@bogon zabbix-5.0.1]# sudo nginx -t
[root@bogon zabbix-5.0.1]# systemctl reload nginx
[root@bogon zabbix-5.0.1]# nginx -s reload #重新加载配置文件
[root@bogon zabbix-5.0.1]# systemctl restart nginx
然后访问http://IP
默认点击下一步
出现报错
PHP xmlwriter extension missing zabbix
PHP xmlreader extension missing zabbix
解决办法:
检查/etc/php.ini
修改内容如下:
找到自己的xmlwriter.so和xmlreader.so路径位置
extension=/usr/lib64/php/modules/xmlwriter.so
extension=/usr/lib64/php/modules/xmlreader.so
再次启动
查看是否有报错
[root@bogon zabbix-5.0.1]# php73 -v
最终保存文件需要上传到服务器本地路径
字体显示异常
解决办法:
/usr/local/nginx/html/zabbix/assets/fonts
将Win10操作系统C:\Windows\Fonts目录下的任意字体,拷贝到此目录,更改后缀为’.ttf’
修改php脚本文件/usr/local/nginx/html/zabbix/include/defines.inc.php
define('ZBX_GRAPH_FONT_NAME', 'msyh'); // font file name
define('ZBX_FONT_NAME', 'msyh');
重启zabbix服务
重启nginx服务
[root@bogon zabbix-5.0.1]# systemctl restart zabbix-server
[root@bogon zabbix-5.0.1]# systemctl restart nginx
浏览器访问server ip
http://8.130.31.182/
选择中文 - 下一步 -


配置DB连接(端口和密码根据情况填写)


都点击下一步,完成安装

登录:
用户名:Admin
密码:zabbix



至此最新版本zabbix5.4的server就已经部署完毕
增加agent监控节点
# zabbix_agent01
[root@zabbix_agent01 ~]# dnf install zabbix-agent
[root@zabbix_agent01 ~]# vim /etc/zabbix/zabbix_agentd.conf
[root@zabbix_agent01 ~]# cat /etc/zabbix/zabbix_agentd.conf |grep -vE "^$|^#"
PidFile=/var/run/zabbix/zabbix_agentd.pid
LogFile=/var/log/zabbix/zabbix_agentd.log
LogFileSize=0
Server=172.28.54.185 #server ip
ServerActive=172.28.54.185 #不配端口默认是使用的10051,否则需要写成172.28.54.185:port
Hostname=zabbix_agent01
Include=/etc/zabbix/zabbix_agentd.d/*.conf
[root@zabbix_agent01 ~]# systemctl restart zabbix-agent# zabbix_agent02
[root@zabbix_agent02 ~]# dnf install zabbix-agent
[root@zabbix_agent02 ~]# vim /etc/zabbix/zabbix_agentd.conf
[root@zabbix_agent02 ~]# cat /etc/zabbix/zabbix_agentd.conf |grep -vE "^$|^#"
PidFile=/var/run/zabbix/zabbix_agentd.pid
LogFile=/var/log/zabbix/zabbix_agentd.log
LogFileSize=0
Server=172.28.54.185
ServerActive=172.28.54.185
Hostname=zabbix_agent02
Include=/etc/zabbix/zabbix_agentd.d/*.conf
[root@zabbix_agent02 ~]# systemctl restart zabbix-agent
界面添加主机( 添加完agent01后,克隆一下换agent02的ip即可)

等待agent成功被发现监控后查看页面

点击主机,选择图形;可以查看常规指数图形 (管理中一般设置可以更改主题风格)

监控使用介绍
案例: 监控某个端口是否异常
首先在服务器上启动一个测试端口 6666
[root@zabbix_server ~]# yum install -y httpd
[root@zabbix_server ~]# vim /etc/httpd/conf/httpd.conf
Listen 6666 # 把listen改成6666端口[root@zabbix_server ~]# systemctl start httpd
[root@zabbix_server ~]# netstat -tnlpu|grep 6666
tcp6 0 0 :::6666 :::* LISTEN 31923/httpd # 测试端口已经正常运行
选择配置 - 主机 - 选择zabbix-server节点 - 右上角创建监控项

键值 : net.tcp.listen[port] 检查 TCP 端口 是否处于侦听状态。返回 0 - 未侦听;1 - 正在侦听 把port换成实际需要监控的端口 添加
有了监控项也就具备了持续监控状态,还需要一个状态变化触发告警的配置:触发器

在表达式中点击添加,选择 匹配上我们配置的监控项:httpd_6666端口监控 插入即可
现在把httpd服务禁用
[root@zabbix_server ~]# systemctl stop httpd
[root@zabbix_server ~]# netstat -tnlpu|grep 6666
[root@zabbix_server ~]#
# 6666端口已经没了
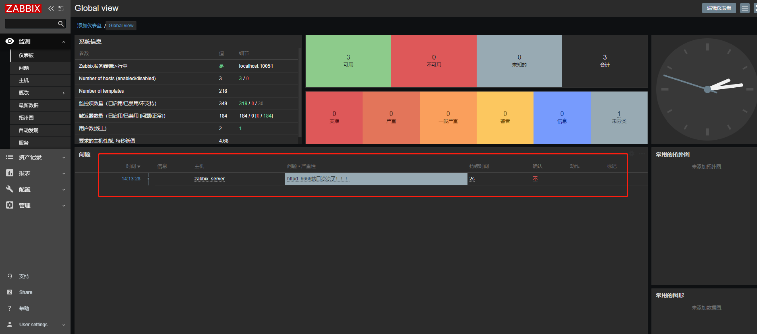
等待一会查看仪表盘:

可以看到,监控告警已经报告了对应监控项
回到服务器命令行,重新运行服务,模拟修复故障
[root@zabbix_server ~]# systemctl start httpd
[root@zabbix_server ~]# netstat -tnlpu|grep 6666
tcp6 0 0 :::6666 :::* LISTEN 32628/httpd
[root@zabbix_server ~]#
这时候可以看到告警项已经不再告警

可以在监测项中查看问题,有问题历史记录

到此,相当于流程 定义监控 - 发现问题抛出告警 - 相关人员处理问题 - 监控告警状态解除 已经完毕
上一篇:网络安全法