超虚拟分辨率要打开吗 超虚拟分辨率危害
admin
2023-09-17 23:20:30

不久前Nvidia发布了RTX30系列显卡,作为Nvidia历史上性能提升最大的一次升级,AMD只是不紧不慢曝光自己的RX 6000系列显卡,RNDA2架构也箭在弦上,让很多玩家捂好了自己的钱包。光是看曝光图等肯定不是AMD的风格,时不时的更新下“鸡血驱动”才是正经事,就在9月29日更新了AMD最新的Radeon Adrenalin 20.9.2驱动Optional版本。这次的驱动更新肯定又能让手中的A卡升值不少,不少玩家也戏称有些A卡可能发布的时候性能表现不咋滴,后期驱动迭代起来性能却能提升不少,多的能有百分之二三十,这也就是为什么众多玩家把AMD显卡的驱动戏称为鸡血驱动的原因。今天秋叶就用15款不同的游戏,以及手上这款 撼讯 RX 5600XT来给大家探究下,初代支持此显卡的驱动版本20.8.3与20.9.2究竟有多大差距。

至少白嫖5%的性能提升?AMD鸡血驱动再度发飙,游戏或成最大赢家

测试开始前还是要给AMD点个赞,别的不说驱动的更新速度和软件使用体验简直比隔壁N卡家的驱动强太多了。有驱动的玩家可以点击自动更新进行升级,整个过程非常快。上一版的Adrenalin 20.9.1驱动还是以修复BUG为主,对于性能的提升和游戏的优化都非常有限,主要的修复也是针对RX5000系列。虽然秋叶并没有遇到黑屏、崩溃等问题,但可以看出AMD对RX5000的老用户还是非常照顾。

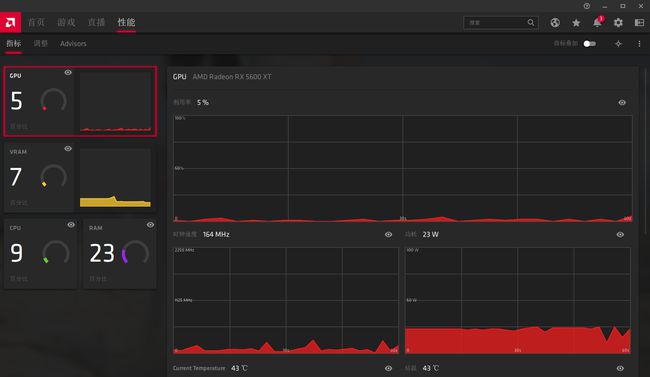
在界面方面相比Adrenalin 20.8.3并没有太大的变化,性能分栏依旧使用了不同颜色来区分各组件的性能表现,算是比较直观。

至少白嫖5%的性能提升?AMD鸡血驱动再度发飙,游戏或成最大赢家

秋叶手中的是撼讯 RX 5600 XT,采用7nm制程工艺和RDNA架构打造,拥有2304个流处理器,频率为1560MHz,Boost频率可达1620MHz。显存采用6GB GDDR6显存,带宽为192bit,显存速率14Gbps。供电接口为8PIN。

显示器的分栏可以理解为N卡的全局3D设置,对于桌面+游戏的全局进行设置,喜闻乐见的Radeon Boost功能自然也集成在这个面板下,如果是竞技游戏的玩家可以通过降低一定的画质换来更好的性能表现。超虚拟分辨率技术其实就是对标N卡的超采样技术,一般情况下可能会牺牲一些性能,但是画面会有一定锐化效果。

至少白嫖5%的性能提升?AMD鸡血驱动再度发飙,游戏或成最大赢家

在配置文件中,省电和标准自然不是今天测试性能的主角,值得注意的是,针对3A游戏和竞技游戏有不同的默认设定。与N卡针对游戏的优化不同,AMD的驱动针对游戏的设定更符合日常使用的习惯。相比N卡驱动的设定,A卡的驱动界面没有过多的菜单,基本采用平铺式结构,操作逻辑更清晰,Nvidia真的应该反思一下。

当然,这次Adrenalin 20.9.2版本的驱动在公告中也可以看到,不仅仅是性能的增强,同样针对RX5000系列显卡进行了一些BUG的修复,不过官方所说的卡屏、闪屏、黑屏等问题秋叶并没有碰到过。如果同样是使用RX5000系列显卡,并且遇到这些问题的同学可以及时更新驱动,看看会不会有所改善。

至少白嫖5%的性能提升?AMD鸡血驱动再度发飙,游戏或成最大赢家

虽然改善了大量的BUG,但是依旧存在一些遗留问题,除了“增强同步”相关的BUG外,针对HDMI连接显卡的用户,可能会出现音频不稳定或者游戏锁帧的问题,不过使用DP接口的用户应该不会受到什么影响。

秋叶接下来的测试都会在电子竞技模式下进行,开启了A卡的低延迟模式,值得注意的是,虽然Radeon Boost可以提高性能,但换取的画面牺牲代价太大,所以并没有默认开启。

测试平台:

秋叶这次的测试平台自然使用的是AMD B550平台,主板使用了技嘉的B550M AORUS PRO。CPU为AMD 锐龙 7 3700X,为了更好的性能释放,超频到4.1GHz。内存为影驰名人堂的DDR4内存,同样开启了主板的XMP自动超频,可以运行在4000频率下,时序为C18。

至少白嫖5%的性能提升?AMD鸡血驱动再度发飙,游戏或成最大赢家

为了最大限度的保证两个驱动的测试严谨性,每次测试结束后都会等温度冷却下来后再进行下一轮的测试。

性能测试:

由于这次测试的撼讯 RX 5600 XT是一张定位极致1080P游戏的显卡。因此放弃4K测试项目,后续测试均在2K分辨率下进行。理论性能测试方面选用3DMark中的Time Spy Extreme和Time Spy进行对比。从测试的结果来看,新驱动对比旧驱动20.8.3,整体跑分成绩差别并不大。

至少白嫖5%的性能提升?AMD鸡血驱动再度发飙,游戏或成最大赢家

Time Spy提升了231分,而Time Spy Extreme仅有10分的差距。

至少白嫖5%的性能提升?AMD鸡血驱动再度发飙,游戏或成最大赢家

不过总体3DMark下的性能大约提升了4.4%,虽然有限但是白嫖的性能他不香吗,但仅更新一个驱动就可以提升这么多性能还是挺AMD的。在3DMark的跑分下,性能已经可以看出有所提升,游戏的表现就更令秋叶期待了。

游戏测试:

游戏测试中,为了让自然误差降到最低,秋叶选择了共15款游戏进行对比评测。

自带帧数检测的游戏,会使用游戏内的帧数检测数值所谓性能指标参考,其中一部分游戏使用了AMD驱动中自带的帧数监测工具,帧数表现比较精准,这里吐槽一下驱动软件对于支持的游戏还是比较少。另有一部分游戏使用的是游戏加加进行测试,因为游戏加加的算法问题,会记录游戏中的等待以及加载时间,所以帧数比实际帧数略低,不过作为对比可以参考。

古墓丽影:暗影

至少白嫖5%的性能提升?AMD鸡血驱动再度发飙,游戏或成最大赢家

首先测试的是《古墓丽影:暗影》,通过游戏内的测试结果可以看到,两个驱动下的表现差距很小。平均帧率只相差2,渲染帧数差距也不到100。

从左边的显卡占用可以看出来,两个驱动下,显卡占用都达到了99%的满负荷,也就是说这个帧数已经摸到了RX 5600 XT的极限性能,所以新驱动的表现并没有任何改变,游戏优化有时候比驱动更新更为重要。

刺客信条:奥德赛

至少白嫖5%的性能提升?AMD鸡血驱动再度发飙,游戏或成最大赢家

使用《刺客信条:奥德赛》进行测试可以得出和《古墓丽影》相似的结果,两个驱动下帧数相差不大,新驱动比老驱动多了4帧数。同样从两者的显卡占用可以看出来端倪,显卡的频率和显存占用一样。

全境封锁:

至少白嫖5%的性能提升?AMD鸡血驱动再度发飙,游戏或成最大赢家

接下来使用AMD驱动自带的帧率检测软件进行测试,第一款是《全境封锁》,新驱动下可以平均跑到96.9帧,而老驱动只能跑到88.3帧,这个差距在游戏中的感受还是非常明显的。

战地1:

至少白嫖5%的性能提升?AMD鸡血驱动再度发飙,游戏或成最大赢家

《战地1》的表现就更加明显了,帧数和延迟的表现都有大幅度提高,对于这类射击游戏而言,130.5帧和115.9帧的差距是可以体现到比赛结果上的。猜测应该是新驱动优化了显卡的性能,让显卡占用更大,所以游戏中的性能表现也就更好。对于撼讯 RX5600XT来说,《战地1》是肯定吃不满性能的,所以更多的显卡利用率就能体现在帧数表现上。

方舟:生存

至少白嫖5%的性能提升?AMD鸡血驱动再度发飙,游戏或成最大赢家

《方舟》的表现出乎秋叶的预料,在老驱动上只能跑到36帧下,本以为是因为到了RX5600XT的极限,没有想到新驱动帧数一下就来到了49.4帧的表现。游戏的帧数提升非常明显。

求生之路2:

至少白嫖5%的性能提升?AMD鸡血驱动再度发飙,游戏或成最大赢家

《求生之路2》作为一款起源引擎的游戏,经过了AMD的这次鸡血驱动,帧数从205帧提升到了221.5帧,16的帧数提升对于一款有年头的起源引擎的游戏来说非常感人。

无主之地:

至少白嫖5%的性能提升?AMD鸡血驱动再度发飙,游戏或成最大赢家

《无主之地》在运行的时候要比游戏加加测出来的成绩高不少,不过可以作为对比,新驱动相比老驱动多了37帧的成绩,不过很可惜的是游戏加加软件的记录错误。实际游戏下,新驱动可以跑到110帧左右的成绩。

英雄联盟:

至少白嫖5%的性能提升?AMD鸡血驱动再度发飙,游戏或成最大赢家

《英雄联盟》下的表现就比较佛系了,帧数提高了11帧左右,显然这个游戏不可能拉满显卡性能。从游戏加加测试的信息可以看到,新驱动相比老驱动的显卡占用率更高,只不过在《英雄联盟》中的表现不是非常明显。

彩虹六号:

至少白嫖5%的性能提升?AMD鸡血驱动再度发飙,游戏或成最大赢家

在《彩虹六号》下的表现就像是回家了一样,这一次Adrenalin 20.9.2驱动专门针对Vulkan API的新特性进行了支持优化,恰好在《彩虹六号》中就能非常明显地体会出来。帧数一下上涨了60帧,显卡占用率也从76%提升到了92%,驱动中的优化淋漓尽致地表现了出来。

绝地求生:

至少白嫖5%的性能提升?AMD鸡血驱动再度发飙,游戏或成最大赢家

《绝地求生》中显卡的占用率虽然已经基本满负荷运转,但是新驱动比较惊喜的是让显卡温度有了非常好的表现。随之而来的就是帧数上涨了5帧左右,这个优化确实是秋叶在测试前没有想到的。

地铁:离去

至少白嫖5%的性能提升?AMD鸡血驱动再度发飙,游戏或成最大赢家

《地铁:离去》的优化做的比较平均,基本能发挥出显卡的全部性能,所以在新、旧两个驱动下的表现相当,只有平均2帧的差距,但显卡的温度同《绝地求生》一样,有了一定的下降。看来这次新驱动不仅加强了显卡的利用率, 还降低了显卡的运行温度,这样显卡就能发挥更优的性能。

剑网三:

至少白嫖5%的性能提升?AMD鸡血驱动再度发飙,游戏或成最大赢家

《剑网三》的表现就有点众生平等的意思了,新旧两款驱动的表现相差不多,主要也是因为游戏优化的原因,两个驱动在这个游戏下的帧数表现都不是非常理想。

使命召唤:

至少白嫖5%的性能提升?AMD鸡血驱动再度发飙,游戏或成最大赢家

在《使命召唤:现代战争》中,新旧两款驱动在显卡温度上的表现依旧有比较大的差距,可以看到驱动对于显卡运行状态的优化。在《使命召唤:现代战争》下,还可以做到12帧的差距表现,已经是非常不错的成绩了。

战地5:

至少白嫖5%的性能提升?AMD鸡血驱动再度发飙,游戏或成最大赢家

《战地5》的提升也是同《战地1》一样明显,帧数从71帧提升到了91帧,20帧的差距在射击游戏的手感上有非常大的差别。在《战地5》下,显卡的占用有所提升,温度相比旧版驱动也有所上升,这就是占用率的提升造成的,不过看到最终帧数提升的结果,这点温度差还是可以接受的。

至少白嫖5%的性能提升?AMD鸡血驱动再度发飙,游戏或成最大赢家

主机为了游戏中表现比较均衡,散热器使用的是超频三的GI-CX360水冷,可以压住350W的TDP,用来压住仅有65W的3700X轻松自如。为了AMD的CPU有更好的性能释放,更低的问题肯定更有益。超频三GI-CX360水冷做工非常扎实,360mm标准的水冷排搭配蛇皮编织的水管,侧面的LOGO设计也非常漂亮,水管连接位置也有专门的加固保护,杜绝水冷散热器漏水的风险,搭配可旋转的水冷管头,颜值非常高。

至少白嫖5%的性能提升?AMD鸡血驱动再度发飙,游戏或成最大赢家

水冷头的顶盖设计也非常漂亮,直接看上机效果,窄边框的设计搭配1680万色的ARGB还是非常精致的,水冷头顶盖的LOGO设计也一点不拉跨,上机效果非常满意,值得一提的是,水冷头的LOGO可以旋转,这对于忍受不了LOGO是歪着的强迫症患者绝对是福音。

至少白嫖5%的性能提升?AMD鸡血驱动再度发飙,游戏或成最大赢家

搭配使用的机箱是安钛克冰钻P120,安钛克冰钻P120外观上比较亮眼的地方就是左侧的钢化玻璃侧板,边框的宽度也正好可以凸显机器内部的RGB灯效。铰链式的开合方式和滑动按压锁扣的加持也可以给钢化玻璃的安全性有所提升,可以很大程度杜绝钢化玻璃机箱自爆的可能性,内侧的密封条也可以隔绝一部分噪音。机箱侧板的快拆方式也给DIY玩家留有了足够方便的拆卸体验,不需要费力去扭螺丝了。

至少白嫖5%的性能提升?AMD鸡血驱动再度发飙,游戏或成最大赢家

而且更大的机箱内空间也能更好的应对高负荷的工作,AMD家的产品对于温度都非常敏感,更大的机箱体积非常重要。安钛克冰钻P120就像一个精美的展示柜,可以展示机器内部的机械美和RGB光污染,并且空间巨大,支持360mm冷排分体水冷,空间不会给风冷造成兼容性问题,抽屉式的硬盘笼也让更换更加方便。

结束语:

经过一顿测试后,大家应该也能看到,AMD最新的Adrenalin 20.9.2驱动相较于旧版驱动的提升非常明显。在一些显卡占用不足的游戏中,提高了显卡占用率,虽然同时温度会有所上升,但是带来的帧数提升收益也是非常大的。而显卡占用本来就已经饱和的游戏,除了一些”众生平等“的游戏外,显卡的运行温度也有所降低,整个显卡的性能释放更加稳定。表现最为突出的就是《彩虹六号》,因为这次更新了对Vulkan的新特性支持,《彩虹六号》玩家赶紧更新驱动吧,带来的提升非常大。

至少白嫖5%的性能提升?AMD鸡血驱动再度发飙,游戏或成最大赢家

AMD鸡血驱动果然名不虚传,3DMark下4.4%的性能差距换到游戏中,主流游戏也有至少5%的提升,一些正好”回家“了的游戏,提升甚至达到10%以上的成绩。整体来看,在RNDA2发售前的这款鸡血驱动,确实提气不少,秋叶的撼讯 RX 5600XT又能再战了。另外在测试中,感知最明显的就是游戏中切换任务,以及切出浏览网页和视频,不时的出现卡顿甚至会有游戏崩溃的情况。而更换到新驱动以后,这种现象明显减少了很多。

相关内容

热门资讯

北京的名胜古迹 北京最著名的景... 北京从元代开始,逐渐走上帝国首都的道路,先是成为大辽朝五大首都之一的南京城,随着金灭辽,金代从海陵王...
春风一拂千山绿 春风轻拂千山绿... 新春对联欣赏1、天意无常顺子自然,万般皆苦唯有自渡。2、门迎百福吉星照,户纳千祥鸿运开。3、一门天赐...
应用未安装解决办法 平板应用未... ---IT小技术,每天Get一个小技能!一、前言描述苹果IPad2居然不能安装怎么办?与此IPad不...
世界上最漂亮的人 世界上最漂亮... 此前在某网上,选出了全球265万颜值姣好的女性。从这些数量庞大的女性群体中,人们投票选出了心目中最美...